Secara umum ada 2 pemahan yang saling berbeda dan saling mendukung antara Organisasi dan Arsitektur komputer. Pengertian Komputer adalah sebuah mesin hitung elektronik yang secara cepat menerima informasi masukan digital dan mengolah informasi tersebut menurut seperangkat instruksi yang tersimpan dalam komputer tersebut dan menghasilkan keluaran informasi yang dihasilkan setelah diolah. Daftar perintah tersebut dinamakan program komputer dan unit penyimpanannya adalah memori komputer. Guna memberikan gambaran secara luas dapat dibaca secara lengkap dengan melakukan Download disini.
Bahan Ajar Materi Kuliah elektro (catatan matakuliah) online USTJ-PAPUA, merupakan metode kuliah yang dilakukan secara tidak langsung. Pembelajaran dan Jadwal Materi kuliah (kuliahonline) teknik elektro diharapkan menjadi solusi dan alternatif terbaik guna mengembangkan bidang IT terutama lebih kearah kemandirian dalam proses belajar mengajar. Perubahan sedikit jauh lebih baik dari pada tidak sama sekali. Kesempurnaan masih terus dilakukan dan diharapkan menuju kesempurnaan seperti yang diharapkan.
Motor Induksi 3 Fase ( part 4 )
Sebagai bagian dari materi ajar kuliah elektro (pembahasan soal) merupakan bagian yang tak terpisahkan dengan pembahasan Motor Induksi 3 Fase (part 3). Pada part 4 ini dikhususkan untuk latihan soal terutama untuk menghitung kecepatan Sinkron dan Slip. Contoh soal latihan telah dilengkapi dengan jawaban. Akan tetapi yang diperlukan disini adalah bgm sdr dapat memasukan persamaan yang sesuai dengan pertanyaan masing-masing. Lebih lengkapnya slahkan Download materi part 4 berikut ini.
Read more »
Proteksi Sistem Tenaga Listrik dan Peralatannya ( Part 2)
Bahan Ajar / Materi Kuliah Proteksi Sistem Tenaga lIstrik dan Peralatan Part 2 (lanjutan). Fungsi dasar relay pengaman adalah untuk menentukan dengan segera pemutusan/penutupan pelayanan penyaluran setiap elemen dari sistem tenaga listrik bila mendapatkan gangguan atau kondisi kerja yang abnormal, yang dapat mengakibatkan kerusakan alat atau akan mempengaruhi sistem/sebagian sistem yang masih beroperasi normal.
Pemutus beban ( C. B. ) merupakan satu rangkain dengan relay pengaman. Oleh karena itu C.B. harus mempunyai kemampuan untuk memutuskan arus hubung singkat yang mengalir melaluinya. Selain itu juga harus mampu terhadap penutupan pada kondisi hubung singkat yang kemudian di putuskan lagi sesuai dengan sinyal yang di terima relay. Bila pemakaiwn relay pengaman dan C.B./MCB di perhintungkan tidak ekonomis, maka dapat di pakai fuse/sekring.
Fungsi yang lain dari relay pengaman adalah untuk mengetahui letak dan jenis gangguan. Sehingga dari pengamatan ini dapat di pakai untuk pedoman perbaikan peralatan yang rusak. Biasanya data tersebut dianalisa secara efektive guna langkah penyegahan gangguan dan juga untuk mengetahui kekurangan-kekurangan apa yang ada pada sistem dan pada pengaman ( termasuk relay )itu sendiri. Materi Lengkap silahkan Download` disini.

Read more »
Pemutus beban ( C. B. ) merupakan satu rangkain dengan relay pengaman. Oleh karena itu C.B. harus mempunyai kemampuan untuk memutuskan arus hubung singkat yang mengalir melaluinya. Selain itu juga harus mampu terhadap penutupan pada kondisi hubung singkat yang kemudian di putuskan lagi sesuai dengan sinyal yang di terima relay. Bila pemakaiwn relay pengaman dan C.B./MCB di perhintungkan tidak ekonomis, maka dapat di pakai fuse/sekring.
Fungsi yang lain dari relay pengaman adalah untuk mengetahui letak dan jenis gangguan. Sehingga dari pengamatan ini dapat di pakai untuk pedoman perbaikan peralatan yang rusak. Biasanya data tersebut dianalisa secara efektive guna langkah penyegahan gangguan dan juga untuk mengetahui kekurangan-kekurangan apa yang ada pada sistem dan pada pengaman ( termasuk relay )itu sendiri. Materi Lengkap silahkan Download` disini.
Motor Induksi 3 Fase ( part 3 )
Lanjutan step 3 Materi / Bahan Ajar tentang Motor AC khususnya Motor Induksi 3 Fasa ditampilkan dalam beberapa contoh soal yang terkait dengan operasional motor induksi tersebut. Silahkan Download materi.
Read more »
Dasar dan Philosofi Sistem Proteksi Tenaga Listrik
- Umum
Dampak dari globalisasi dan perdagangan bebas yang mau tidak mau harus dihadapi indonesia
adalah persaingan yang makin ketat di dalam dunia usaha perdagangan dan industri.Untuk
meningkatkan daya saing,segala upaya harus dilakukan untuk menungkatkan efisiensi.
PLN sebagai pemasok utama negeri listrik indonesia,pasti akan menghadapi tuntutan peningkatan keandalan yang terus menerus,disamping juga peningkatan efisiensi.Indikator keandalan terpenting penyediaan tenaga listik adalah lama padam / konsumen / tahun dan kali padam / konsumen / tahun.Kedua angka itu harus ditekan terus menerus.Pada konsumen PLN angka lama padam itu masih sangat tinggi yaitu sekitar 20 jam / konsumen/ tahun.Sedangakan di negara maju di sekitar 15 menit / konsumen / tahun.Penyebab utama pemadaman tersebut adalah gangguan pada sistem tenga listrik yang memang tidak bisa dihindari sama sekali.Oleh karena itu PLN harus melakukan segala upaya untuk mengurangi akibat gangguan.
- Macam Gangguan dan Akibatnya
2.1 Gangguan beban lebih
Beban lebih mungkin tidak tepat disebut gangguan.Namun karena beban lebih adalah suatu keandaan abnormal yang apabila dibiarkan terus berlangsung dapat membahanyakan peralatan,jadi harus diamankan,maka beban lebih harus ikut ditinjau.
Beban lebih dapat terjadi pada trafo atau pada saluran kaena konsumen yang dipasoknya memang terus meningkat,atau karena adanya manuver atau perubahan aliran beban di jaringan setelah adanya gangguan..
Beban lebih dapat mengakibatkan pemanasan yang berlebihan yang selanjutnya panas yang berlebihan dapat mempercepat proses penuaan atau memperpendek umur .
Pada trafo pecepatan proses penuaan itu dinyatakan dengan rumus MOUNTSINGER sebagai berikut :
Kecepatan penuaan pada suhu 0’
V = --------------------------------------- = 2 (0.9,8)/6
Kecepatan penuaan pada suhu 98’
Dimana :
V = kecepatan penuaan relatif
0 = Suhu belitan bagian terpanas(hot spot)
98’c = adalah suhu sebagai dasar disain untuk umur yang wajar
(20-30 tahun)
Rumus MOUNTSINGER tersebut berlaku sampai suhu 140’C.
Tabel 1 berikut menggambarkan hubungan kecepatan penuaan relatif (V) dengan suhu belitan 0
Tabel 1
Hubungan Kecepatan Penuaan Relatif terhadap Suhu Belitan
| O (’C) | V |
| 80 86 92 | 0,125 0,25 0,5 |
| 98 | 1,0 |
| 104 110 116 122 128 134 140 | 2,0 4,0 8,0 16,0 32,0 64,0 128,0 |
Jadi trafo yang seumur hidupnya dibebani sedemikian sehingga suhu kerjanya (hot spot) 6’ diatas 98’C terus menerus maka proses penuaanya dipercepat 2 kali atau umurnya dipercepat menjadi separuhnya dari umur yang wajar.Sebaliknya jika suhunya 6’ dibawah 98’C ,umunya menjadi dua kali umur yang wajar.
Trafo dapat dibebani lebih untuk sementara tanpa menyebabkan kenaikan suhu melampaui 98’C (jadi tidak mengakibatkan perpendekan umur)jika sebelumnya bebannya cukup rendah (suhu hot spot dibawah 98’C).Untuk hal ini telah ada petunjuk dari SPLN (IEC 345) ” loading guide.....”
Gangguan pada sistem pendingin ( misalnya matinya fan pada radiatornya) dapat menyebabkan kenaikan suhu yang berlebihan meskipun bebannya masih dibawah nominalnya.Dalam haldemikian trafo juga akan mengalami perpendekan umur.
Panas yang berlebihan pada beberapa kabel yang terpasang pararel dapat terjadi karena jaraknya terlalu dekat meskipun bebannya dibawah nominal.Akibatnya sama yaitu perpendekan umur atau cepat rusak.
2.2 Gangguan hubung singkat
Hubung singkat dapat terjadi antar fasa (3 fasa atau 2 fasa) atau antara 1 fasa ketanah,dan dapat bersifat temporair (non persistant) atau permanent (persistant)
Gangguan yang pemanen misalnya hibing singkat yang terjadi pada kabel,belitan trafo atau belitan generator karena tembusnya (break downnya) isolasi padat.
Disini pada titik gangguan memang terjadi kerusakan yang permanen.peralatan yang terganggua tersebut baru bisa dioperasikan kembali setelah bagian yang rusak diperbaiki atau diganti.
Pada gangguan temporair,tidak ada kerusakan yang permanen di titik gangguan.Gangguan ini misalnya berupa flashover antara penghantar fasa dan tanah ( tiang,travers atau kawat tanah) pada SUTT atau SUTM.kaena sambaran petir,atau flashover dengan pohon-pohon yang tertiup angin dan sebagainya.
Pada gangguan ini yang tembus (break down) adalah isolasi udaranya,oleh kaena itu tidak ada kerusakan permanen.Setelah arus gangguannya terputus,misalnya karena terbukannya circuit breaker oleh relay pengamannya,peralatan atau saluran yang teganggu tersebut siap untuk dioperasikan kembali.
Arus hubung singkat 2 fasa biasanya libih kecil dari pada arus hubung singkat 3 fasa.Jika tahanan gangguan diabaikan arus hubung singkat 2 fasa kira-kira ½ √3 (= 0,866) kali arus hubung singkat 3 fasa.
Arus gangguan 1 fasa ketanah hampir selalu lebih kecil dari pada arus hubung singkat 3 fasa,karena disamping impedansi urutan nolnya pada umumnya lebih besar dai pada impedansi urutan positifnya,gangguan tanah hampir selalu melalui tahanan gangguan,misalnya beberapa ohm yaitu tahanan pentanahan kaki tiang dalam hal flashover dengan tiang atau kawat tanah,atau beberapa puluh atau ratusan ohm dalam hal flashover dengan pohon.
Disamping itu untuk sistem dengan pentanahan melalui tahanan pentanahan netral itu juga akan membatasi arus gangguan 1 fasa ketanah.
Ada kemungkinan arus gangguan 1 fasa ketanah lebih besar dari pada arus hubung singkat 3 fasa,yaitu jika lokasinya dipusat pembangkit atau dekat pusat pembangkit pada sistem dengan pentanahan langsung.
Peralatan yang terganggu dan peralatan yang dilalui arus hubung singkat dengan 2 cara =
· Secara thermis
· Secara mekanis
Secara THEMIS
Panas yang timbul tergantung pada besarnya arus dan lamanya arus gangguan itu berlangsung,yaitu sebesar yang terlihat pada tabel 2 berikut.
Tabel 2
Kerusakan Trafo Menurut Penyebabnya Dlm waktu 6 tahun
| No | Penyebab | Yg. Rusak | % | MVA | Angka Kerusakan | ||
| | | | | | K 1 (%) | K 2 (%) | K3 (%) |
| 1 | 2 | 3 | 4 | 5 | 6 | 7 | 8 |
| 1 | Hub. Singkat External | 21 | 46 | 696 | 4,0 | 0,45 | 2,0 |
| 2 | Kelemahan Isolasi (Hub. Singkat Int) | 6 | 13 | 343 | 1,1 | 0,13 | 0,6 |
| 3 | Petir | 1 | 2 | 30 | 0,2 | 0,02 | 0,1 |
| 4 | Proteksi Gagal | 7 | 15 | 242 | 1,3 | 0,15 | 0,7 |
| 5 | Kelemahan OLTC | 1 | 2 | 133,3 | 0,2 | 0,02 | 0,1 |
| 6 | Pemeliharaan Kurang | 1 | 2 | 112 | 0,2 | 0,02 | 0,1 |
| 7 | Salah Operasi | 5 | 10 | 170 | 1,0 | 0,11 | 0,5 |
| 8 | Lain – lain | 4 | 8 | 116 | 0,8 | 0,08 | 0,4 |
| | Jumlah Total | 46 | 100 | 1842 | 8,8 | 0,98 | 4,3 |
| Jumlah Terpasang 524 Jumlah Umur 4708 | |||||||
Keterangan :
K1 : Ratio antara jumlah trafo rusak terhadap jumlah trafo terpasang dari kelompok
penyebeb dinyatakan dengan persen.
K2 : Ratio antara jumlah trafo rusak terhadap jumlah umur trafo terpasang ( transfye-
ars ) dari kelompok penyebab dinyatakan dalam persen.
K3 : Ratio antara nilai kerugian akibat trafo rusak terhadap nilai trafo terpasang keti-
ka baru dari kelompok penyebab.
Daerah Proteksi Utama dan Daerah Proteksi Cadangan.
Keterangan
( 1 ) Overall Dil. Relay
- Pengaman utama gen – trafo
( 2 ) Over Current Relay
- Pengaman cadangan lokal gen – trafo
- Pengaman cadangan jauh bus A
( 3 ) Pengaman bus
- Pengaman utama bus A
( 4 ) Distance relay PLC di A1
- Pengaman utama saluran AB
( 5 ) Distance Relay Zone II di A1
- Pengaman utama bus B
- Pengaman cadangan jauh sebagai trafo di B
( 6 ) Distance Relay Zone III
- Pengaman cadangan jauh trafo di B sampai ke bus C
( 7 ) Dif. Relay
- Pengaman utama trafo
( 8 ) Over Current Relay Trafo sisi 150 kV
- Pengaman cadangan lokal trafo
- Pengaman cadangan jauh bus C
( 9 ) Over Current Relay Trafo sisi 20 kV
- Pengaman utama bus C
- Pengaman cadangan jauh sluran CD
( 10 ) Over Current Relay di C1
- Pengaman utama saluran di CD
- Pengaman jauh saluran DE
( 11 ) Over Current Relay di D
- Pengaman utama saluran DE
- Pengaman cadangan jauh seksi berikutnya
Proteksi Sistem Tenaga Listrik dan Peralatannya ( Part 1)
Proteksi terhadap suatu sistem tenaga listrik adalah sistem pengaman yang di lakukan terhadap peralatan-peralatan listrik, yang terpasang pada sistem tenaga listrik tersebut. Misalnya Generator, Transformator, Jaringan Transmisi/distribusi dan lain-lain terhadap kondisi abnormal dari sistem itu sendiri. Yang di maksud dengan kondisi abnormal tersebut antara lain dapat berupa :
a. Hubung singkat
b. Tegangan lebih/kurang
c. Beban lebih
d. Frekwensi sistem turun/naik
e. Dll
Adapun fungsi dari sistem proteksi adalah :
- Untuk menghindari ataupun untuk mengurangi keruasakan peralatan listrik akibat adanya gangguan (kondisi abnormal) semakin cepat reaksi perangkat proteksi yang di gunakan, maka akan semakin sedikitlah pengaruh gangguan terhadap kemungkinan kerusakan alat.
- Untuk mempercepat melokaliser luas/zone daerah yang terganggu sehingga menjadi sekecil mungkin
- Untuk dapat memberikan pelayanan listrik dengan keandalan yang tinggi kepada konsumen, dan juga mutu listriknya baik
- Untuk mengamankan manusia (terutama) terhadap bahaya yang ditimbulkan oleh listrik
Agar sistem proteksi dapa dikatakan baik dan benar (dapat bereaksi dengan cepat, tepat dan murah), maka di adakan pemilihan dengan seksama dengan memperhatikan faktor-faktor sebagai berikut :
- Macam saluran yang di amankan
- Pentingannya saluran yang dilindungi
- Kemungkinan banyaknya terjadi gangguan
- Tekno-ekonomis sistem yang digunakan
Peralatan utama yang dipergunakan untuk mendeteksi dan memerintahkan peralatan proteksi bekerja adalah relay.
1.1. Syarat-syarat relay pengaman
Syarat-syarat agar peralatan relay pengaman dapat dikatakan bekerja dengan baik dan benar terutama dalam melakukan tugasnya sebagai pengamanan terhadap sistem, yaitu:
a) Cepat bereaksi
Relay harus cepat bereaksi/bekerja bila sistem mengalami gangguan atau kerja abnormal. Kecepatan bereaksi dari relay adalah saat relay mulai mulai merasakan adanya gangguan sampai dengan pelaksanaan pelepasan circuit breaker (C.B) karena komando dari relay tersebut. Waktu bereaksi ini harus di usahakan secepat mungkin sehingga dapat menghindarkan kerusakan pada alat-alat serta membatasi daerah yang mengalami gangguan/kerja abnormal. Mengingat suatu sistem tenaga mempunyai batas-batas stabilitas serta kadang-kadang gangguan sistem gangguan bersifat sementara, maka relay yang semestinya bereaksi denga cepat kerjanya perlu di perlambat (time delay), seperti yang ditunjukan persamaan berikut :
b) Selektive
Yang di maksud dengan selektif disini adalah kecermatan pemilihan dalam mengadakan pengamanan, dimana hal ini menyangkut koordinasi pengaman dari sistem secara keseluruhan. Untuk mendapatkan keandalan yang lebih tinggi, maka relay pengaman harus mempunyai kemampuan selektive yang baik. Dengan demikian segala tindakannya akan tepat dan akibatnya gangguan dapat dieliminir menjadi sekecil mungkin.
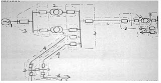
Contoh Peralatan – peralatan pengaman/pemutus
1. PMT = Pemutus (CB)
2. DC = Sumber teganggan DC
3. CT = Current transformtor
4. R = Relay
5. PT = Potensio transformator
Pada gambar 1 di atas menunjukkan peralatan yang digunakan sebagai pengaman sistem dan terkait dengan komponen 1 s/d 5.
Relay proteksi pengaman sistem tenaga listrik antara lain :
Penggunaan Relay dalam melayani pengamanan system terutama terhadap kondisi abnormal yang terjadi diantaranya
A. Pengamanan terhadap sambaran petir
- Kawat tanah
- Arrester
B. Pengamanan terhadap arus/teganggan lebih
- Relai
- Pemutus (circuit breaker)
Hal – hal yang menyebabkan CB gagal
* Kerusakan Relay/Relay tidak bekerja
* Kerusakan pada PT
* Terganggunya sumber (DC)
* Terganggu Relay
Dalam sistem tenaga listrik seperti gambar 2 diatas,apabila terjadi gangguan pada titik K,maka hanya C.B.6 saja yang boleh bekerja ,sedangkan untuk C.B.1 , C.B.2 dan C.B.-C.B. yang lain tidak boleh bekerja.
1) Peka/sensitive
Relay harus dapat bekerja dengan kepekaan yang tinggi,artinya harus cukup sensitive terhadap gangguan di daerahnya meskipun gangguan tersebut minimum,selanjutnya memberikan jawaban / response.
2) Andal/reliability
Keandalan relay dihitung dengan jumlah relay bekerja/mengamankan daerahnya terhadap jumlah gangguan yang terjadi.Keandalan relay dikatakan cukup baik bila mempunyai harga : 90-99%..Misalnya,dalam sutu tahun terjadi gangguan sebanyak 25 x dan relay misal dapat bekerja dengan sempurna sebanyak 23 x ,maka keandalan relay
23 / 25 x 100 % = 92 %
Keandalan dapat dibagi 2 :
Dependability : relay harus dapat diandalkan setiap saat
Security : tidak boleh salah kerja /tidak boleh bekerja yang bukan seharusnya bekerja.
3) Sederhana / simplicity
Makin sederhana sistem relay semakin baik,mengingat setiap peralatan / komponen relay memungkinkan mengalami kerusakan.Jadi sederhana maksudnya kemungkinan terjadinya kerusakan kecil.
4) Murah / economy
Relay sebaiknya yang murah,tanpa meninggalkan persyaratan-persyaratan yang telah disebutkan diatas.
1.2. Klasifikasi Relay
Dari beberapa macam relay yang ada,dapatlah kita membedakannya menurut klasifikasinya sebagai berikut :
1.2.1. Berdasarkan prinsip kerjanya :
§ Relay elektromagnetis.tarikan dan induksi
§ Relay termis
§ Relay elektronis
1.2.2. Berdasarkan konstruksinya
§ Tipe angker tarikan
§ Tipe batang seimbang
§ Tipe cakram induksi
§ Tipe kap induksi
§ Tipe kumparan yang bergerak
§ Tipe besi yang bergerak
§ Dan lain-lain
1.2.3. Berdasarkan basaran yang diukur
§ Relay tegangan
§ Relay arus
§ Relay impedansi
§ Relay frekuensi
§ Dan lain-lain.
Selain itu pada relay-relay diatas masih juga dapat dibedakan seperti berikut
§ Over , yaitu akan bekerja bila besaran/ukuran yang telah ditentukan dilampaui
§ Under ,relay akan bekerja bila berada sebelum / dibawah harga besaran yang tekah ditentukan
§ Directional,bekerjanya relay ditentukan oleh arah aliran tenaga listriknya
1.2.4. Berdasarkan cara menghubungkan sensing element
§ Primary relay
§ Primary relay ; sensing element berhubungan langsung dengan sirkit yang di amankan
§ Secondary relay ; sensing element mendapatkan arus dan atau tegangan dari dari trafo arus dan tegangan secara tidak langsung
1.2.5. Berdasarkan cara control element
§ Direct acting ; control element bekerja langsung memutuskan aliran/hubungan
§ Indirect acting ; control element hanya menutup suatu kontak , sedangkan suatu perlatan lain yang memutuskan rangkaian/aliran
Catatan :
Pada indirect acting selalu di pakai sumber D.C. ,mengingat ;
Kentungannya :
a. Keamanan lebih terjamin
b. Pada waktu memeriksa atau reparasi tidak perlu memutuskan aliran utama
c. Terpisah secara elektris dari tegangan kerja sistem
d. Tak tegantung dari besarnya tegangan sistem yang di amankan
Kerugiannya :
a. Di bandingkan dengan direct acting , maka kontruksinya lebih kompleks
b. Untuk tegangan rendah kurang ekonomis
1.2.6. Berdasarkan macam tugas /kegunaannya
§ Main relay ; sebagai element utama didalam sistem pengaman, jadi berhubungsan langsung dengan besaran-besaran lisdtrik yang di ukur ( arus, tegangan dan lain-lain )
§ Supplementary relay ; sebagai relay pembantu, misal memperbanyak kontak, menjalankan sinyal dan lain-lain
1.2.7. Berdasarksan karakteristiknya
§ Inverse
§ Definite
§ Time relay, yakni relay yang bekerjanya dengan kelambatan waktu. U tuk dapat kita bedakan 2 macam yaitu yang dapat di atur ( regulable time delay ) waktunya dan tidak dapat di atur waktunya ( non-regulable time delay )
1.2.8. Berdasarkan macam kontaktornya
§ Normally open, kontak dalam keadaan terbuka , bila lilitan pada inti tidak mendapatkan tenaga ( de-energized )
§ Normally closed, tertutup bila de energized
Tunggu Lanjutannya
Langganan:
Komentar (Atom)




